OpsFolio

OpsFolio

OpsFolio is a multi-vertical operations platform that unifies bookings, assets, staff scheduling, and AI insights into a single dashboard. Built for service businesses across hospitality, mobility, and leisure, restaurants, car rental fleets, short-term rental managers, and yacht charters. The platform adapts its entire interface per vertical, so a restaurant manager and a marina operator each see a purpose-built tool powered by the same core engine.

Project Details

Client OpsFolio
Industry Hospitality
Timeline 3 months
Year 2026
Website opsfolio.co

Services Provided

Product Design Web Development Web Design UI/UX Design Design Systems

Technologies Used

React Supabase Claude API Tailwind CSS Recharts Vite

The Challenge

The core challenge was fragmentation. Service businesses that manage physical assets, bookings, and people simultaneously—restaurants, car rental companies, short-term rental managers, yacht charters, have never had a single operations platform built for all of them. Each vertical has its own terminology, workflows, and pain points.

A restaurant manager thinks in covers and floor maps. A fleet manager thinks in vehicle availability and inspection status. A charter operator thinks in weather windows and crew certifications.

The challenge was to design a platform flexible enough to serve all four without forcing any of them into a generic mold, while keeping the codebase unified, the AI layer context-aware across verticals, and the onboarding experience simple enough that a non-technical operator could set up their first property in minutes.

Our Solution

Unified operations hub

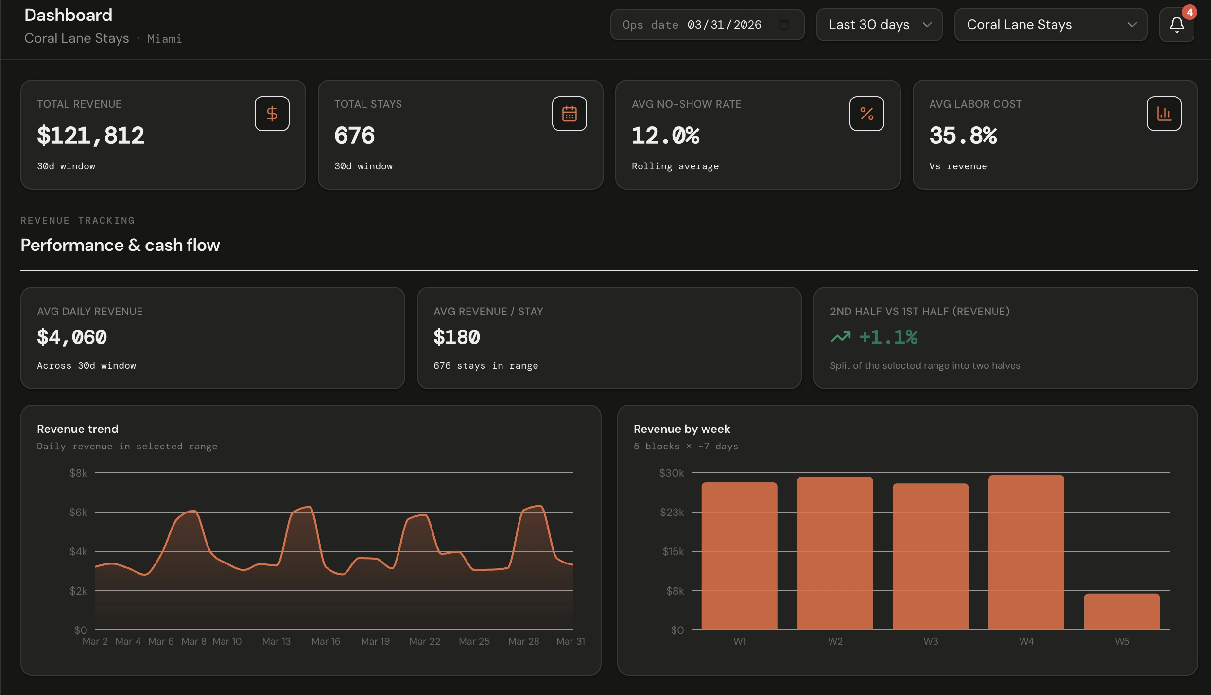
Delivered one dashboard that brings bookings, assets, staff scheduling, and AI insights together so operators see performance and exceptions in context, not scattered across five tools.

Vertical-native experience

Designed adaptive layouts, terminology, and navigation per vertical, so a restaurant manager, fleet operator, rental host, and charter captain each get a purpose-built interface powered by the same underlying platform.

Config-driven architecture

Built a single codebase driven by a vertical config layer, every label, module, KPI, and AI prompt adapts dynamically, so new verticals can be added without duplicating screens or logic.

AI that reads the room

Embedded an operations advisor that reads bookings, schedules, and asset data simultaneously, surfacing no-show risk, staffing gaps, and shift briefings in plain language without any manual prompting.

Real-time as a foundation

Used Supabase Realtime as the data layer so floor maps, fleet grids, waitlists, and notifications update live, giving operators a single source of truth that reflects what's actually happening right now.

Clarity at scale

Applied hierarchy and restrained data visualisation so dense operational data — covers, utilization percentages, labor costs, weather flags — stays scannable whether you're on the floor or reviewing performance from the office.

Measurable Success

4

Verticals supported

One platform replacing four separate tool stacks

88%

Efficiency gain

Core workflows streamlined from booking to closeout

91%

Operational risks surfaced early

31%

No-show reduction

AI advisor flags high-risk reservations before service starts

Visual Showcase

Selected Work

Explore More Projects

A showcase of our recent collaborations with forward-thinking brands.